Введение
Когда мне понадобилось настроить мониторинг жестких дисков, в частности, SMART параметров в Zabbix, я сразу же нашел готовое решение на share.zabbix.com. Рекомендую туда заглядывать периодически в поисках интересных приемов для мониторинга.
В данном случае практически не пришлось ничего менять или допиливать. И скрипты, и шаблон готов к использованию в оригинальном исполнении. Расскажу подробно, как я на основе этой информации настраиваю мониторинг smart у себя.
Я буду работать на сервере CentOS 7, но в данном случае, как обычно с заббиксом, это не имеет принципиального значения. Все скрипты и шаблоны подойдут для практически любого дистрибутива linux. Если у вас еще нет своего сервера для мониторинга, то рекомендую свои материалы на эту тему:
- Установка CentOS 7.
- Настройка CentOS 7.
- Установка и настройка zabbix сервера.
То же самое на Debian 9, если предпочитаете его:
- Установка Debian 9.
- Базовая настройка Debian 9.
- Установка и настройка zabbix на debian.
Настраивать будем по этапам:
- Сначала настроим агент и все необходимые скрипты.
- Импортируем шаблон на сервер и применим к нужному хосту.
- Проверим полученные данные.
Приступим к настройке zabbix для наблюдения за смартом дисков.
У нас будет одна сложность, которая немного запутывает процесс настройки. Для версий 3.2 и ниже будут одни параметры и шаблон, а для 3.4 другие. Так как у меня есть обе версии серверов, мне придется рассмотреть настройку на обоих версиях.
Проверки
Для описания системы мониторинга Zabbix существует два ключевых понятия:
- Узлы сети — рабочие устройства и их группы (серверы, рабочие станции, коммутаторы), которые необходимо проверять. С создания и настойки узлов сети обычно начинается практическая работа с Zabbix.
- Элементы данных — набор самостоятельных метрик, по которым происходит сбор данных с узлов сети. Настройка элементов данных производится на вкладке «Элемент данных» или в автоматическом режиме — через подключение шаблона.
Сам Zabbix-агент способен отражать текущее состояние физического сервера, собирая совокупность данных. У него достаточно много метрик. С их помощью можно проверить загруженность ядра (Processor load), время ожидания ресурсов (CPU iowait time), объем системы подкачки (Total swap space) и многое другое.

В Zabbix существует целых 17 способов, дающих возможность собирать информацию. Указанные ниже, входят в число наиболее часто применяемых.
- Zabbix agent (Zabbix-агент) — сервер собирает информацию у агента самостоятельно, подключаясь по определенному интервалу.
- Simple check (Простые проверки) — простые операции, в том числе пинг.
- Zabbix trapper (Zabbix-траппер) — сбор информации с трапперов, представляющих собой мосты между используемыми сервисами и самой системой.
- Zabbix aggregate (Zabbix-комплекс) — процесс, предусматривающий сбор совокупной информации из базы данных.
- SSH agent (SSH-агент) — система подключается по SSH, использует указанные команды.
- Calculate (Вычисление) — проверки, которые система производит, сопоставляя имеющиеся данные, в том числе после предыдущих сборов.
У проверок есть заданные шаблоны (Templates), которые упрощают создание новых. Кроме обычных операций существует возможность регулярно проверять доступность веб-сервера с помощью имитации запросов браузера.
Проверка через пользовательский параметр
Чтобы выполнить проверку через агент, нужно прописать соответствующую команду в конфигурационный файл Zabbix-агента в качестве пользовательского параметра (UserParameter). Сделать это можно с помощью выражения следующего вида:
UserParameter=<ключ>,<команда>
Помимо самой команды, приведенный синтаксис содержит уникальный (в пределах узла сети) ключ элемента данных, который надо придумать самостоятельно и сохранить. В дальнейшем, ключ можно использовать для ссылки на команду, внесенную в пользовательский параметр, при создании элемента данных.
Пример
UserParameter=ping,echo 1
С помощью данной команды можно настроить агент на постоянное возвращение значения «1» для элемента данных с ключем «ping».
Step 4: Add multiple links between two hosts on the map
Unfortunately, Zabbix maps are not perfect, they can’t display labels on two or more links without overlapping and links themselves are barely visible.
Luckily there is a workaround for that. You need to upload a transparent image that we will use to route links via a different path.
Download image circle_transparent_4x4 (right click + save links as) and import in Zabbix as custom icon just as shown in the picture below.
Picture showing how to upload a custom icon to Zabbix
Next, add new map element with “Add” button, then click on that element, select type as “Image“, set icons to “circle_transparent_4x4” and hit “Apply” and “Update” map afterwards.
Picture showing how to add additional link without overlapping between two hosts on Zabbix map – Step 1
Well done! Now you have a barley visable circle on the map that you can use to route links via diffrent path. Using instructions from the picture bellow add one link from that circle to the host A and another link from the circle to the host B.
Picture showing how to add additional link without overlapping between two hosts on Zabbix map – Step 2
The final outcome should look like this:
You can also use more circles to draw multiple parallel links on a map like this one:
CONGRATULATIONS!Now you know how to configure Zabbix maps!CONTINUE TO LEARN MOREExamples of Zabbix maps (screenshots)Configure map navigation tree on dashboardSetting custom background image on map
Step 1: Create Zabbix network map
To create a network map go to “Maps” under the “Monitoring” tab and click on “Create map” option just as shown in the picture below.
Picture showing how to create a network map in Zabbix – Step 1
Name your map and choose dimensions – I will set 900 to the width and 700 for height. Select “Number of problems” under “Display problems” options.
Then, under “Advance labels” select “Label” from the dropdown menu “Host Label type” and select “Nothing” from the “Image label type” dropdown menu.
You can change other things, but for now that will not be necessary. Hit the “Add” button when you are done with configuring.
Picture showing how to create a network map in Zabbix – Step 2
You can always return later and change map settings using “Properties” option under “Monitoring” → “Maps” just as shown in the picture below.
Picture showing where you can create or edit Zabbix maps
Let’s put some hosts and links on our newly created maps! Click on the “Constructor” option and move to the next step.
Описание
Zabbix — это многофункциональная система мониторинга с веб-интерфейсом, которая подстраивается под нужные системы, собирая с них статистику, и действующая заданным образом в предусмотренных случаях.
Особенности Zabbix
Zabbix это открытое решение распределенного мониторинга корпоративного класса.
Zabbix это программное обеспечение мониторинга многочисленных параметров сети а также состояния и работоспособности серверов. Zabbix использует гибкий механизм уведомлений, что позволяет пользователям настраивать оповещения по почте практически для любого события. Это дает возможность быстро среагировать на проблемы с сервером. Zabbix предлагает отличные возможности отчетности и визуализации данных, базируясь на собранных данных. Это делает Zabbix идеальным инструментом для планирования и масштабирования.
Zabbix поддерживает опрос данных (пуллер) и получение данных (траппер). Все отчеты и статистика Zabbix, также как и параметры настроек, доступны через веб-интерфейс. Веб-интерфейс обеспечивает чтобы состояние вашей сети и жизнедеятельность ваших серверов можно было оценить из любого места. Хорошо настроенный Zabbix может играть важную роль в мониторинге ИТ инфраструктуры
Это так же важно как для малых организаций с несколькими серверами, так и для крупных компаний с множеством серверов.
Система мониторинга Zabbix состоит из нескольких подсистем, причем все они могут размещаться на разных машинах.
Логическая единица мониторинга — узел. Каждому узлу присваивается описание и адрес — в качестве адреса можно использовать как доменное имя, так и IP
Узлы могут объединяться в группы, к примеру группа роутеров, для удобства наблюдения. Каждому серверу соответствует несколько элементов данных, то есть отслеживаемых параметров. Поскольку для каждого сервера настраивать параметры, за которыми нужно следить, неудобно (особенно это верно для больших сетей), можно создавать узлы-шаблоны и каждому серверу или группе серверов будет соответствовать несколько шаблонов.
Zabbix бесплатный. Zabbix написан и распространяется под лицензией GPL General Public License версии 2. Это означает, что его исходный код свободно распространяется и доступен широкой публике.
 
Возможности Zabbix
- Автоматическое обнаружение серверов и других устройств в сети
- Распределенный мониторинг с централизованным администрированием через ВЕБ
- Поддержка обеих механизмов пуллеров и трапперов
- Серверное программное обеспечение для Linux, Solaris, HP-UX, AIX, FreeBSD, OpenBSD, OS X
- Родные агенты с высокой производительностью (клиентское программное обеспечение для Linux, Solaris, HP-UX, AIX, FreeBSD, OpenBSD, OS X, Tru64/OSF1, Windows NT4.0, Windows 2000, Windows 2003, Windows XP, Windows Vista)
- Мониторинг без агентов
- Безопасная аутентификация пользователей
- Гибкая система прав доступа пользователей
- Web-интерфейс
- Гибкая система уведомлений по e-mail о предопределенных событиях
- Высокоуровневый (класса “Бизнес”) вид контроля ресурсов
- Журнал аудита
Инстументы Zabbix
- Сервер — ядро, хранящее в себе все данные системы, включая статистические, оперативные и конфигурацию. Дистанционно управляет сетевыми сервисами, оповещает администратора о существующих проблемах с оборудованием, находящимся под наблюдением.
- Прокси — сервис, собирающий данные о доступности и производительности устройств, который работает от имени сервера. Все собранные данные сохраняются в буфер и загружаются на сервер. Нужен для распределения нагрузки на сервер. Благодаря этому процессу можно уменьшить нагрузку на процессор и жесткий диск. Для работы прокси Zabbix отдельно нужна база данных.
- Агент — программа (демон), которая активно мониторит и собирает статистику работы локальных ресурсов (накопители, оперативная память, процессор и др.) и приложений.
- Веб-интерфейс — является частью сервера системы и требует для работы веб-сервер. Часто запускается на том же физическом узле, что и Zabbix.
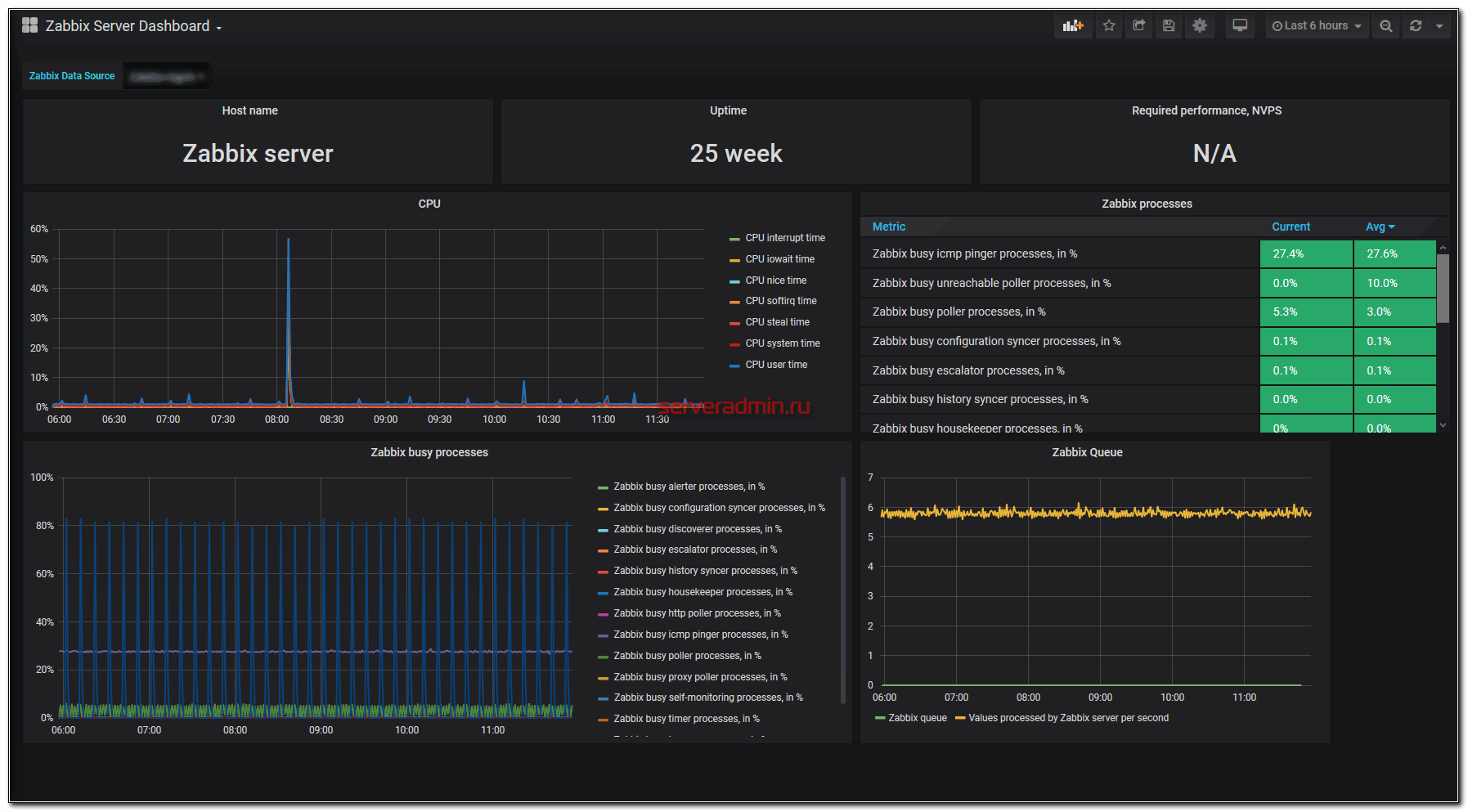
Визуализация данных Zabbix с помощью Grafana
Если у вас есть желание настроить красивые визуализации для Zabbix в Grafana, то можете начинать это делать. В принципе, тут ничего сложного нет. Мы уже все подготовили. Все интуитивно понятно, не то, что визуализации в Kibana для Elastic. Там я залипаю надолго, когда что-то рисую.
В комплекте плагина alexanderzobnin-zabbix-app есть несколько примеров дашбордов, но из коробки они не везде работают. Надо допиливать под конкретные версии серверов, так как время от времени шаблоны меняются. Для того, чтобы посмотреть готовые дашборды, надо вернуться в Data Source и перейти на вкладку Dashboards.

Ну и выполнить их Import. Дальше опять идите на главную и добавляйте импортированный дашборд.

Должно получиться примерно так.

Лучше сразу с нуля начинать делать дашборд из тех данных и графиков, которые необходимы именно вам. Я обычно не использую готовое.
Низкоуровневое обнаружение
Функция Низкоуровневого обнаружения (LLD) автоматически создает элементы и триггеры, которые позволяют отслеживать системы сервера, находящимся под наблюдением. Включение функции происходит через настройку атрибутов, которую можно сделать, пройдя по пути: «Настройка» → «Шаблоны» → «Обнаружение» (вкладка в строке с шаблоном) → вкладки «Правила обнаружения»/«Фильтры».

Что можно обнаружить
- Распространённые OID, используемые SNMP.
- Сетевые интерфейсы.
- Процессоры, их ядра.
- Файловые системы.
- Службы Windows.
- ODBC.
Дополнительные типы
Задать собственные типы низкоуровневого обнаружения возможно с применением формата JSON. Типы проверок, для которых можно указать список портов и интервал для них:
- SSH;
- LDAP;
- SMTP;
- FTP;
- HTTP;
- POP;
- NNTP;
- IMAP;
- TCP.
Если хост пропадает или обнаруживается, для события можно привязать любое действие — условия и операцию для них.
Размещение объектов на карте
Давайте рассмотрим как же разместить объекты на карте. В первую очередь необходимо в настройках узла выставить «инвентарные данные» в положение «вручную».

Далее у нас есть 2 способа размещения объектов.
Первый способ — прописывание точных координат в самих инвентарных данных. Для этого листаем вниз и находим 2 поля «широта» и «долгота» и в них вписываем координаты.

Второй способ — размещение непосредственно на самой карте. Тут мы переходим на интерактивную карту и справа видим надпись «Узлы сети». При наведении на нее мышкой раскрывается список узлов. Те узлы, которые еще не нанесены на карту будут перед названием иметь значок «мишень», которые уже нанесены на карту — соответственно будут без этой иконки.

Чтобы разместить узел, нажимаете на эту «мишень» и далее просто тыкаете левой кнопкой мыши на то место, куда необходимо разместить данный узел.

Вот и все. На этом размещение узла закончено. Если вы не будите переставлять узел в другое место, то можно вернуть инвентарные данные опять в положение «Авто», если это Вам требуется.
Step 2: Add host (map element) on Zabbix map
Just for convenience’s sake we will change some options on the map editor (constructor). Set “On” for “Expand macros” and “20×20” distance for grid lines. Also, make sure that grids are shown on the map.

Picture explaining map editor (constructor) options
Now add your hosts on the map using steps from the image below.

Picture showing how to add hosts on the Zabbix network map
If the above image is not self-explanatory, here are the steps explaining how to add a host to a Zabbix map:
- Click on “Add” on “Map element“
- Select newly added element on the map
- Change “Type” to “Host“
- Describe “Label” on the host using free text input, or macros or live data from items (more about this later)
- Select you host
- Select icon for your host, I will use the icon “Router_symbol_(96)”, but you can select something else or even upload a custom icon.
- Click on “Apply” button
- Update map (don’t forget this!)
Step 4 is a bit confusing so I will explain it with more details.
In my example, I m using macro “” to display hostname that is set on Zabbix host and macro “” to display his IP address.
You can display live data from any item inside the host label on Zabbix map using the {host:key.func(param)} macro, but only with , and max trigger functions.
In my example, I m displaying the latest value from the item called “ICMP response time” (key ““):
Function “” tells Zabbix to display the latest data from the item, but you can also use , and functions like this:
If you don’t know the item key name, you can find that out using “Latest data” tool with enabled “Show details” in filter just as shown in the picture below.

Picture showing how to find out item key names in Zabbix using latest data option
Дополнительные материалы по Zabbix
Онлайн курс по Linux
Если у вас есть желание научиться строить и поддерживать высокодоступные и надежные системы, рекомендую познакомиться с онлайн-курсом «Administrator Linux. Professional» в OTUS. Курс не для новичков, для поступления нужны базовые знания по сетям и установке Linux на виртуалку. Обучение длится 5 месяцев, после чего успешные выпускники курса смогут пройти собеседования у партнеров.
Что даст вам этот курс:
- Знание архитектуры Linux.
- Освоение современных методов и инструментов анализа и обработки данных.
- Умение подбирать конфигурацию под необходимые задачи, управлять процессами и обеспечивать безопасность системы.
- Владение основными рабочими инструментами системного администратора.
- Понимание особенностей развертывания, настройки и обслуживания сетей, построенных на базе Linux.
- Способность быстро решать возникающие проблемы и обеспечивать стабильную и бесперебойную работу системы.
Проверьте себя на вступительном тесте и смотрите подробнее программу по .
| Рекомендую полезные материалы по Zabbix: | 
| Настройки системы | 
|---|
| 
 Видео и подробное описание установки и настройки Zabbix 4.0, а также установка агентов на linux и windows и подключение их к мониторингу. Подробное описание обновления системы мониторинга zabbix версии 3.4 до новой версии 4.0. Пошаговая процедура обновления сервера мониторинга zabbix 2.4 до 3.0. Подробное описание каждого шага с пояснениями и рекомендациями. Подробное описание установки и настройки zabbix proxy для организации распределенной системы мониторинга. Все показано на примерах. Подробное описание установки системы мониторинга Zabbix на веб сервер на базе nginx + php-fpm. | 
| Мониторинг служб и сервисов | 
| 
 Мониторинг температуры процессора с помощью zabbix на Windows сервере с использованием пользовательских скриптов. Настройка полноценного мониторинга web сервера nginx и php-fpm в zabbix с помощью скриптов и пользовательских параметров. Мониторинг репликации mysql с помощью Zabbix. Подробный разбор методики и тестирование работы. Описание настройки мониторинга tcp служб с помощью zabbix и его инструмента простых проверок (simple checks) Настройка мониторинга рейда mdadm с помощью zabbix. Подробное пояснение принципа работы и пошаговая инструкция. Подробное описание мониторинга регистраций транков (trunk) в asterisk с помощью сервера мониторинга zabbix. Подробная инструкция со скриншотами по настройке мониторинга по snmp дискового хранилища synology с помощью сервера мониторинга zabbix. | 
| Мониторинг различных значений | 
| 
 Настройка мониторинга web сайта в zabbix. Параметры для наблюдения — доступность сайта, время отклика, скорость доступа к сайту. Один из способов мониторинга бэкапов с помощью zabbix через проверку даты последнего изменения файла из архивной копии с помощью vfs.file.time. Подробное описание настройки мониторинга размера бэкапов в Zabbix с помощью внешних скриптов. Пример настройки мониторинга за временем делегирования домена с помощью Zabbix и внешнего скрипта. Все скрипты и готовый шаблон представлены. Пример распознавания и мониторинга за изменением значений в обычных текстовых файлах с помощью zabbix. Описание мониторинга лог файлов в zabbix на примере анализа лога программы apcupsd. Отправка оповещений по событиям из лога. | 
Шаг 8 — Настройка брандмауэра для Zabbix
В этом случае я использую UFW, вы должны были на первом шаге его настроить . Далее нам нужно разрешить порты протокола HTTP, HTTPS и зарезервированные порты для работы с Zabbix агентами.
Проверяем есть ли строки в файле services, если нет дописываем
# cat /etc/services | grep Zabbix zabbix-agent 10050tcp # Zabbix Agent zabbix-agent 10050udp # Zabbix Agent zabbix-trapper 10051tcp # Zabbix Trapper zabbix-trapper 10051udp # Zabbix Trapper
Команды для UFW
$ sudo ufw allow 'Apache Full' $ sudo ufw allow 10050 $ sudo ufw allow 10051
В итоге должна получится такая настройка фаервола:
$ sudo ufw status verbose Status: active Logging: on (low) Default: deny (incoming), allow (outgoing), disabled (routed) New profiles: skip To Action From -- ------ ---- 22tcp (OpenSSH) ALLOW IN Anywhere 80,443tcp (Apache Full) ALLOW IN Anywhere 10050 ALLOW IN Anywhere 10051 ALLOW IN Anywhere 22tcp (OpenSSH (v6)) ALLOW IN Anywhere (v6) 80,443tcp (Apache Full (v6)) ALLOW IN Anywhere (v6) 10050 (v6) ALLOW IN Anywhere (v6) 10051 (v6) ALLOW IN Anywhere (v6)
Логи наше все
Логи по традиции мира *.nix хранятся в текстовых файлах и располагаются в каталоге ‘/var/log/zabbix’.
В этом же каталоге можно увидеть файлы логов Zabbix-агента. Чаще всего на сервере Zabbix для отслеживания работы сервера установлен агент. Да, Zabbix-сервер следит сам за собой.
Прочитать содержимое можно стандартными для Linux способами:
Смотрим файл логов с возможностью прокрутки.
Просмотр файла логов в реальном времени.
Смотрим первые записи
Смотрим последние события
Получаем только записи с ошибками
В общем, это самые простые способы прочитать содержимое файла логов. Если Вы знаете что нужно искать, то grep Вам в помощью. В противном случае в бой вступает tail, но можно выполнять анализ и более сложными способами.
Вот, например, вывод последних 10 событий из файла логов.
Здесь мы видим события процесса housekeeper, который отвечает за удаление устаревшей информации из базы данных мониторинга. Далее идут более интересные события об ошибке связи с хостом “YY-COMP”, а также события последующего восстановления соединения с агентом этого хоста.
В любом случае, основным источником данных о том, что и как делает процесс Zabbix-сервера, есть ли у него проблемы и другую связанную с ним информацию можно найти в его логах. Метод “тыка” тоже работает, но эффективнее просто посмотреть в файл лога событий.
Step 5: Examples, Tips and Tricks
a. Zabbix maps examples (screenshots)
Run out of ideas for Zabbix maps? Need more examples? Check out these screenshots:
- Zabbix maps – Example 1
- Zabbix maps – Example 2
- Zabbix maps – Example 3
- Zabbix maps – Example 4
b. Configure “Map navigation tree” widget on dashboard
Zabbix has a “Map navigation tree” widget that you can use on the dashboard. “Map navigation tree” widget enables you to sort and view maps hierarchically just as shown in the example below.
Picture shows an example of Zabbix map navigation tree
First, create a dashboard just for maps or use the existing dashboard if you want to combine a “Map navigation tree” widget with others.
Picture showing how to configure a Zabbix map navigation tree widget – Step 1
On your new dasboard add “Map navigation tree” widget.
Picture showing how to configure a Zabbix map navigation tree widget – Step 2
Then add tree element (map) on the “Map navigation tree” widget.
Picture showing how to configure a Zabbix map navigation tree widget – Step 3
Great job! Now we must define “Map” widget on the same dashboard that will render maps from “Map navigation tree” widget.
Picture showing how to configure a Zabbix map navigation tree widget – Step 4
Add other maps in a hierarchical way or as you wish.
Picture showing how to configure a Zabbix map navigation tree widget – Step 5
c. Custom background image in Zabbix map
You can set custom background image in Zabbix maps.
First, you need to upload the image to Zabbix image repository just as shown in the picture below.
Picture showing how to add custom background image on Zabbix for use on maps
Second, you need to open “Properties” of the map and set your newly added image file as a “Background image”.
Picture showing how to set custom background image on Zabbix map
Thank you for reading.
Виды ментальных карт
Все майндмэпы составлены по одному принципу — от целого к частному, — но имеют разный вид. Рассмотрим самые популярные.
Схема-иерархия. Главная тема в центре, и от неё идут ветви второго уровня, от них — третьего и так сколько необходимо.

Блок-структура.Основная мысль сверху, от неё ветви второго порядка, которые делятся на третий и далее.

Рыбья кость. Основная мысль слева, а второстепенные расходятся вправо. Подходит для выстраивания хронологического порядка.

Сеть взаимосвязей используют для потока мыслей, который располагают на листе в хаотичном порядке. А лишь затем цветами и формами выделяют мысли одного уровня. Например, центральная мысль — красный квадрат, второй уровень — синие треугольники, третий — жёлтые прямоугольники.
Популярные вопросы по безопасности
Как безопаснее всего подписаться на Яндекс Плюс, Смарт ТВ и другие сервисы подписки?
Самый простой и самый дешевый вариант — выпустить виртуальную карту и использовать ее при подписке. Карту обычно выпускают бесплатно(у Тинькофф так). После нужно положить определенную сумму на карту, чтоб оплатить подписку. Чтоб в дальнейшем подписку не снимали, нужно обнулить виртуальную карту и заблокировать ее. Потом можно сделать новую с другим номером… И так много раз. Это убережет от неожиданных автосписаний по основной карте
Нужны ли данные владельца для перевода на карту?
Данные получателя при переводе на карту в принципе не нужны, т.е. вы не обязаны их указывать. Однако, некоторые банки обычно указывают самого отправителя. Если вы, например, переводите деньги из онлайн банка Сбербанка или Райффайзен, то получателю в комментарии к платежу будет видно, кто перевел деньги.
Можно ли сообщать 3 цифры на задней стороне карты?
Сам банк обычно никогда не звонит клиенту и не спрашивает реквизиты карты. Нужно быть осторожным при звонках из банка, лучше перезвонить самому через горячую линию и все узнать.
- 3 цифры с ЗАДНЕЙ стороны карты НЕ следует сообщать в телефонном разговоре никому!
- 3 последние цифры НОМЕРА карты можно сообщать, если вы звоните сами на горячую линию и вас спросили про это. Это нужно для быстрой идентификации вашей карты
Что нельзя говорить сотруднику банка о своей карте?
Если вам звонит сам банковский работник, особенно служба безопасности банка — то нужно быть очень внимательным, т.к. сотрудники банка звонят клиентам в исключительных случаях. Если все таки разговор идет, то НЕЛЬЗЯ сообщать
3 последние цифры на обороте карты, все реквизиты карты одновременно, пин-код карты. 
Если вы сообщили и начали сомневаться, что вам звонил сотрудник банка — лучше заблокировать и перевыпустить карту
Что будет, если мошенникам попало в руки фото лицевой стороны карты?
Ничего хорошего не будет. Карту неоходимо перевыпустить. Даты окончания и срока действия карты достаточно в некоторых случаях для совершения платежа. Однажды утром вы можете обнаружить списание. Деньги с карты необходимо снять, карту заблокировать и перевыпустить. Это самый безопасный способ.
Если отдал данные карты на Суперприз Лайк, нужно ли менять карту?
Да, карту лучше заблокировать и поменять. Суперприз Лайк похоже на какое-то мошенничество. Просто заманивают обычных людей и просят их палить данные карты. А потом снимают денежки. Не стоит доверять розыгрышам в Интернет, где просят указать данные банковской карты. Риск обмана велик.
Что могут сделать мошенники зная ФИО и последние 8 цифр банковской карты?
День добрый. Напрямую никакого убытка они нанести не могут. Зная ФИО и номер карты снять деньги с карты невозможно. За сохранность денег можно не волноваться и спать спокойно.
А вот в различные схемы мошенничества могут втянуть. Например — на эту карту можно отправить деньги на вашу карту и попросить потом вернуть на другую… Если вдруг ошибочные деньги придут, не стоит торопиться их куда-либо переводить на другие карты. Но это все зависит от вашей финансовой грамотности
Можно ли давать номер счёта карты другому лицу
Номер счета карты — это обычный номер банковского счета. Просто он привязан к карте. Зная БИК вашего банка и номер счета можно только перевести деньги НА карту. Снять деньги или иным мошенническим образом воспользоваться картой зная только номер счета не получится. Поэтому передавать номер счета карты посторонним в принципе БЕЗОПАСНО.
Какие реквизиты банковской карты можно указывать при получении приза?
Очень много случаев мошенничества с картами связаны с получением призов. Человека заманивают и обещают приз. Просто нужно указать все реквизиты банковской карты. Запомните — для приза нужно указать ТОЛЬКО НОМЕР КАРТЫ. Другие данные сообщать и вводить где-либо категорически не рекомендуется.
Настройка мониторинга SMART параметров диска
На сервере нам никаких особенных настроек делать не придется. Достаточно будет загрузить готовый шаблон и применить его к интересующему нас хосту для мониторинга за диском.
Для сервера zabbix версии 3.4 используйте обновленный шаблон автора.
Интервал обновления правил автообнаружения в шаблоне 30 минут, поэтому придется подождать примерно пол часа, прежде чем какие-то новые данные по мониторингу смарта появятся на сервере. Во время отладки можете изменить этот параметр вручную в шаблоне.


Тут же, в прототипах элементов данных, можете посмотреть остальные айтемы, их параметры и интервалы обновления. Возможно, что-то вам будет не нужно и вы отключите.

Может быть вам будет полезно чаще, чем раз в 10 минут мониторить температуру жесткого диска. В соседнем разделе посмотрите прототипы триггеров. Некоторые из них вычисляемые и начнут работать только после того, как накопится определенное количество данных. До этого они будут показывать ошибки, имейте это ввиду.
Важное замечание. Заметил уже во время написания статьи, что у меня триггер на температуру жесткого диска выставлен на значение, превышающее 52 градуса
Это достаточно много, но мне так было надо. Рекомендую снизить этот параметр до 50 или 45 градусов.

После того, как правило автообнаружения сработает и будут получены первые данные, можно их проверять в «Последние данные». Это будут значения температуры.

Step 2: Add host (map element) on Zabbix map
Just for convenience’s sake we will change some options on the map editor (constructor). Set “On” for “Expand macros” and “20×20” distance for grid lines. Also, make sure that grids are shown on the map.
Picture explaining map editor (constructor) options
Now add your hosts on the map using steps from the image below.
Picture showing how to add hosts on the Zabbix network map
If the above image is not self-explanatory, here are the steps explaining how to add a host to a Zabbix map:
- Click on “Add” on “Map element“
- Select newly added element on the map
- Change “Type” to “Host“
- Describe “Label” on the host using free text input, or macros or live data from items (more about this later)
- Select you host
- Select icon for your host, I will use the icon “Router_symbol_(96)”, but you can select something else or even upload a custom icon.
- Click on “Apply” button
- Update map (don’t forget this!)
Step 4 is a bit confusing so I will explain it with more details.
In my example, I m using macro “” to display hostname that is set on Zabbix host and macro “” to display his IP address.
You can display live data from any item inside the host label on Zabbix map using the {host:key.func(param)} macro, but only with , and max trigger functions.
In my example, I m displaying the latest value from the item called “ICMP response time” (key ““):
Function “” tells Zabbix to display the latest data from the item, but you can also use , and functions like this:
If you don’t know the item key name, you can find that out using “Latest data” tool with enabled “Show details” in filter just as shown in the picture below.
Picture showing how to find out item key names in Zabbix using latest data option
Заключение
В своем материале я рассмотрел два различных способа, с помощью которых можно мониторить любой удаленный сервис по протоколу tcp, либо локальную службу на сервере linux. Конкретно в моих примерах можно было воспользоваться вторым способом в обоих случаях. Я этого не сделал, потому что первым способом я не просто проверяю, что служба запущена, я еще и обращаюсь к ней по сети и проверяю ее корректную работу для удаленного пользователя.
Разница тут получается вот в чем. Допустим, сервер squid у вас запущен и работает на сервере. Проверка работы локальной службы показывает, что сервис работает и возвращает значение 1. Но к примеру, вы настраивали firewall и где-то ошиблись. Сервис стал недоступен по сети, пользователи не могут им пользоваться. При этом мониторинг будет показывать, что все в порядке, служба запущена, хотя реально она не может обслужить запросы пользователей. В таком случай только удаленная проверка покажет, что с доступностью сервиса проблемы и надо что-то делать.
Из этого можно сделать вывод, что система мониторинга zabbix предоставляет огромные возможности по мониторингу. Какой тип наблюдения и сбора данных подойдет в конкретном случае нужно решать на месте, исходя из сути сервиса, за которым вы наблюдаете.
Заключение
На этом по объединению разных Zabbix серверов в единый дашборд у меня все. На деле настройка оказалась очень простой и быстрой. Разобрался во всем сходу. Не пришлось возиться со всякими мелочами. Завис только в одном месте, когда забыл в Data Source поменять версию сервера с 3 на 4. Подключение не шло. Потом внимательно все проверил и завелось.
Онлайн курс по Linux
Если у вас есть желание научиться строить и поддерживать высокодоступные и надежные системы, рекомендую познакомиться с онлайн-курсом «Administrator Linux. Professional» в OTUS. Курс не для новичков, для поступления нужны базовые знания по сетям и установке Linux на виртуалку. Обучение длится 5 месяцев, после чего успешные выпускники курса смогут пройти собеседования у партнеров.
Что даст вам этот курс:
- Знание архитектуры Linux.
- Освоение современных методов и инструментов анализа и обработки данных.
- Умение подбирать конфигурацию под необходимые задачи, управлять процессами и обеспечивать безопасность системы.
- Владение основными рабочими инструментами системного администратора.
- Понимание особенностей развертывания, настройки и обслуживания сетей, построенных на базе Linux.
- Способность быстро решать возникающие проблемы и обеспечивать стабильную и бесперебойную работу системы.
Проверьте себя на вступительном тесте и смотрите подробнее программу по .


















![Zabbix настройка мониторинга сети и оборудования [айти бубен]](http://myeditor.ru/wp-content/uploads/7/6/9/769bae2239d23842eda2c0188cbb4d4a.jpeg)














